Hi everyone,
We had a long motor from La Linea to Almerimar. We were keen to get underway and did so as soon as westerly winds appeared. Turned out that we were 'ahead of the game' and sailed out of the wind into very light airs. But we escaped Gibraltar and made some miles eastward.
 |
| Zen Again's first 'Med Mooring' |
Here are the plots...
 |
| Track |
 |
| Arrival Track |
 |
| Graphs |
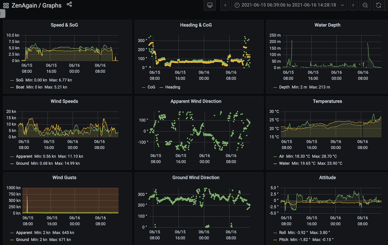
And here are the vital stats for the passage…
• Distances/Speeds
• Route Distance = 128nm
• Logged Distance = 110nm (log still under-reading)
• GPS Distance = 138nm
• Duration = 28.5 hours
• Average speed over ground = 4.8 kt
• Minimum boat speed = 3 kt
• Maximum boat speed = 6 kt
• Weather
• Minimum wind speed = calm
• Average wind speed = 18 kt
• Maximum wind speed = gusts to 22 kt
• Apparent wind angle range = 50 to 160
• Seas up to 1m
• No swell
• Mid and high level cloud with 4-5nm visibility apart from overnight which was clear
• Engine
• Total = 23 hours
We had a great sail out of Gibraltar. We departed at 0800 into a jet of 15-20 knot westerly wind coming through the Strait of Gibraltar. This lasted until 1400 when the wind fell below 5 knots true and motor went on. The following morning we sailed for a few hours as thunderstorms passed by, one depositing some sandy rain on deck, lots of thunder and horizontal lightning aloft. The storms only generated 10-15 knots of wind at sea level.
We had serviced the engine while at La Linea and our Craftsman CM3.27 did a great job. In calm conditions we motor at 1600rpm which gives us 4.5knots. And it's soooo much quieter than 2000rpm. We give the engine a 'burn' at 2000rpm every few hours to blow any low rpm soot deposits out of the exhaust.
 |
| Passing south of Point Europa |
There were a number of cargo ships at anchor E of Gibraltar, and another set drifting further east. It's a little disconcerting passing ahead of big ships off soundings.
 |
| Note the anchor chain on this ship |
 |
| Gibraltar in our wake |
The skies started to clear in the evening, producing a nice sunset over the coastal mountains. They're pretty tall and some have lights atop them at night. Happily the sky cleared overnight so we worked on our star and constellation knowledge. In the morning as we closed the coast we could see huge areas of covered fruit and veg market gardens under plastic roofs. Apparently some rip off and blow out to sea in gales.
 |
| Nice sunset over the Spanish mountains |
 |
| The coast area is full of fruit & veg under plastic |
The approach to Almerimar is through an area marked as an obstruction on Navionics charts. Presumably this is referring to fishing activity but we could see nothing other than a couple of fishing floats.
The entrance to Almerimar is known to suffer from silting. We found a minimum depth of 3.2m (adjusted to chart datum) where we turned E on approach. Once past the charted port lateral mark there are pairs of red/green marks indicating the channel which was 4m to 5m deep.
 |
| Entering Almerimar Marina |
We secured Zen Again at the fuel dock which is also the port office dock. The last time we refuelled was in Gosport in September last year. We've put 108 hours on the engine since then. Filling our tanks and jerries here took 155 litres so the engine consumes an average of 1.5 litres/hour. We generally plan for 2 litres/hour.
Fully refuelled we moved to our allocated berth. Almerimar is our first 'Med Mooring' marina, where no finger berths are provided. I think Zen Again appreciated our nervousness and behaved beautifully going astern into our berth which was fairly tight between two other boats. The marinaro handed us the line which we secured forward easily and then, after a brief tidy up, it was time to find beer and tapas!
Last night it rained for several hours and the westerliess kicked in with a vengeance. They're still blowing now and there's white water across the harbour entrance. So now we're not so displeased with our choice of departure time!
No comments:
Post a Comment